Blissey
Blissey (opens in a new tab) processes reporting data from Golbat and Dragonite into separate database tables for visualization in Grafana (opens in a new tab).
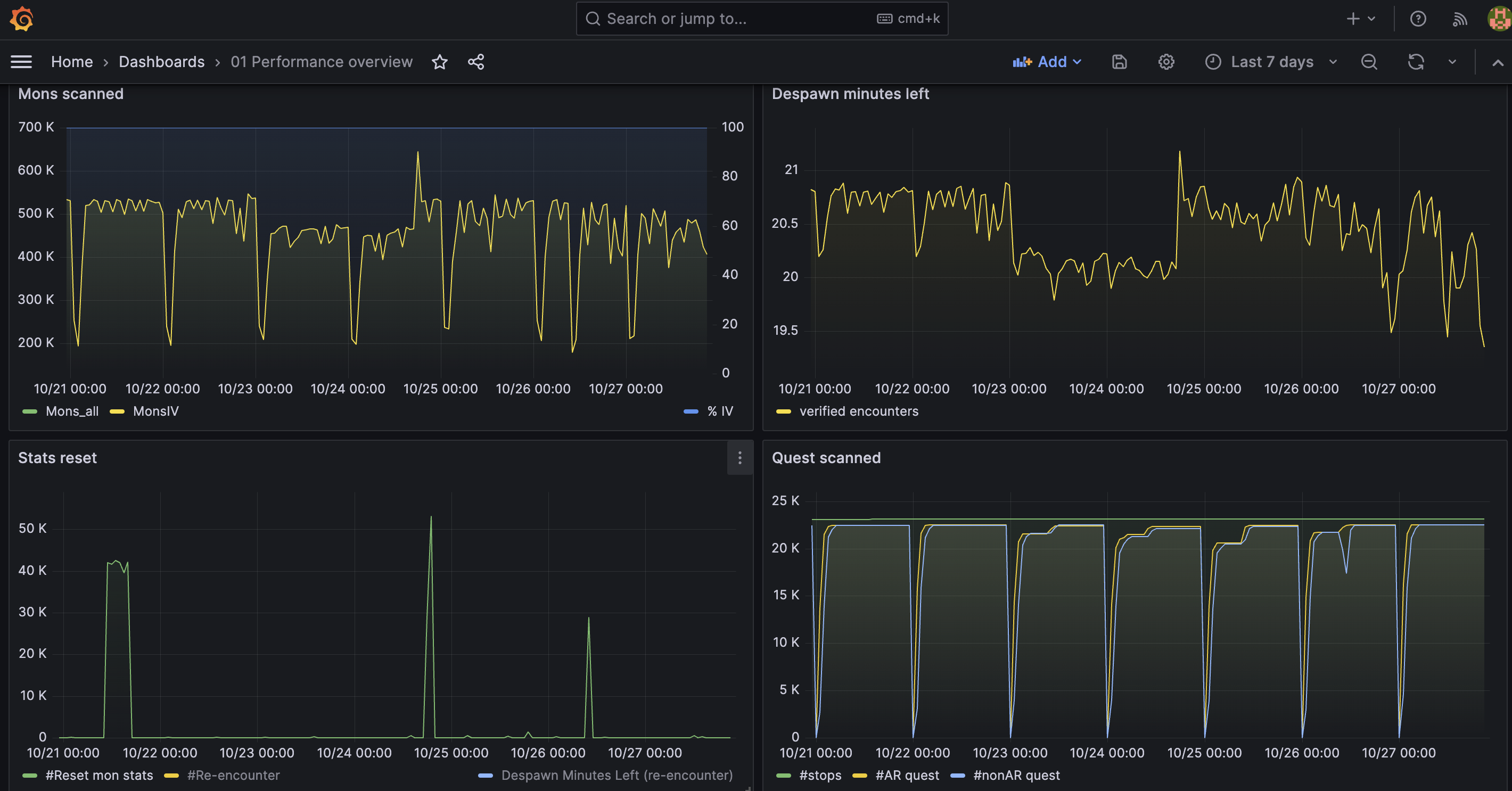
Showcase
The below images are a real instance of Grafana displaying a few of the released panels.

Setup
The setup process for Blissey is documented in the project README on GitHub (opens in a new tab).